背景:
每天9:00 ~ 20:00 监控ES数据库中的新增消息量,如果10min内没有新增数据,则发送告警。
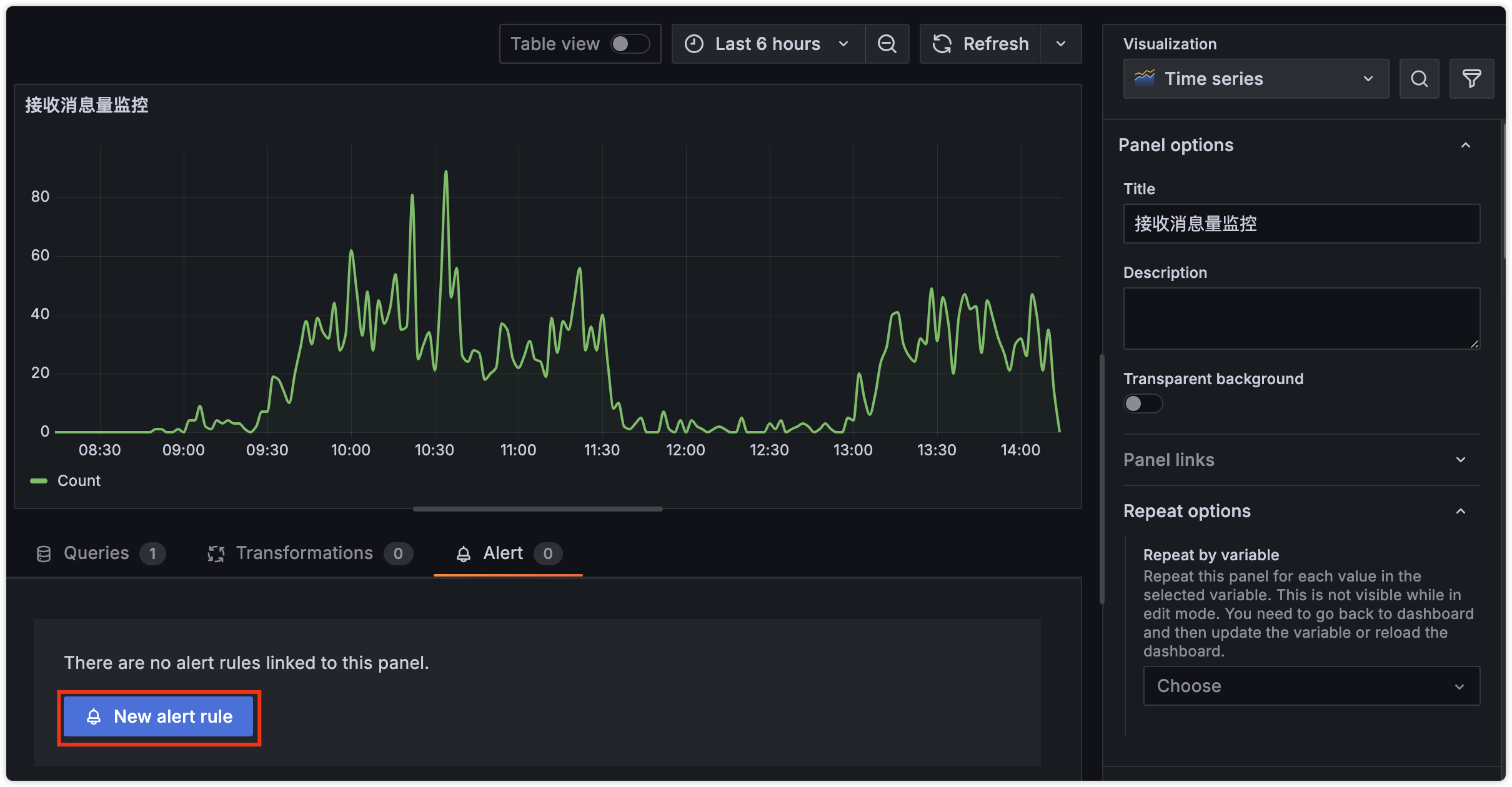
步骤
搭建新增消息量折线图

2设置数据查询条件、告警条件
IMPORTANT
注意右上角的 Advanced options ,有些消息需要指定返回名称为B的数值,需要切换到高级
默认Simple下,AlertCondition 中的、

NOTE
- 设置数据周期,使用相对时间
now-10m-now - 设置阈值条件
- 点击预览,可以显示折线图、当前数据是否异常
3设置告警保存的位置

设置Tag有两个用途
- 屏蔽告警时可以根据Tag选择
- 根据消息渠道设置相应的Tag标签,这些值将会替换消息渠道的占位符
pod:
robotKey:
4设置执行周期
执行周期 1分钟一次

5设置告警接收渠道
6设置告警消息
告警名称: 告警详情: 取Summary